
在先前的文章中,我們展示了如何使用 Prometheus 來監控 Nginx 的效能,隨著容器化技術的普及,監控 Docker 容器的資源使用情況同樣重要。本篇文章將介紹如何使用 cAdvisor(Container Advisor)結合 Prometheus 和 Grafana,來全面監控 Docker 容器的 CPU、記憶體、磁碟和網路等資源。
cAdvisor 是 Google 開發的開源工具,用於即時監控容器的資源使用情況及性能數據。相較於基本的 Docker 命令(如 docker stats),cAdvisor 提供了更詳細的數據及圖型化的界面來查詢,並可與 Prometheus 及 Grafana 無縫整合。
首先,我們需要啟動 cAdvisor 容器來收集 Docker 資源數據。
使用以下指令啟動 cAdvisor 容器:
docker run \ --volume=/:/rootfs:ro \ --volume=/var/run:/var/run:rw \ --volume=/sys:/sys:ro \ --volume=/var/lib/docker/:/var/lib/docker:ro \ --publish=8884:8080 \ --detach=true \ --name=cadvisor \ google/cadvisor:latest
這將在本地端口 8884 上啟動 cAdvisor。
啟動後,打開瀏覽器,訪問 http://localhost:8884 檢查 cAdvisor 的儀表板,如下圖所示:
接下來,修改 Prometheus 的設定文件,增加對 cAdvisor 的監控任務。
複製 Prometheus 採集器的的設定檔 prometheus.yaml 修改成 “prometheus-with-cadvisor.yaml”,並在設定文件中新增以下內容:
- job_name: "cadvisor"
static_configs:
- targets: ["cadvisor:8080"] # cAdvisor 的服務地址和埠號
複製部署的設定檔 deployment.yaml 修改成 deployment-with-cadvisor.yaml
cadvisor:
image: gcr.io/cadvisor/cadvisor:latest
container_name: cadvisor
ports:
- "8884:8080" # cAdvisor 預設埠號
volumes:
- /:/rootfs:ro
- /var/run:/var/run:rw
- /sys:/sys:ro
- /var/lib/docker/:/var/lib/docker:ro
建立及運行容器
docker-compose -f ./deployment-with-cadvisor.yaml up -d
檢查 Prometheus 的採集器 Target 頁面http://localhost:9090/targets,確認 cAdvisor 是否被正常發現並抓取數據:
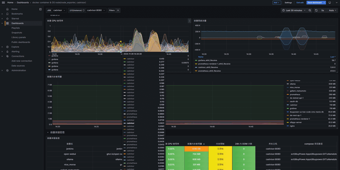
Grafana 提供了強大的數據可視化功能,以下是如何將 cAdvisor 的數據集成到 Grafana 儀表板中的步驟:
從 Grafana 官方模板下載針對 cAdvisor 儀表板。
進入 Grafana 儀表板,點擊 “Import”,將下載的 JSON 文件上傳至 Grafana。
導入完成後,您將看到即時的容器監控數據,包括 CPU、記憶體、磁碟和網路使用情況。
透過 cAdvisor、Prometheus 和 Grafana 的結合,我們可以實現對 Docker 容器資源的全面監控,從而幫助我們更高效地管理和優化容器化應用。